摩托打不着火一般是因为什么 摩托车打不着火怎么解决
关于摩托车打不着火怎么解决和摩托打不着火一般是因为什么的内容,具体介绍如下:
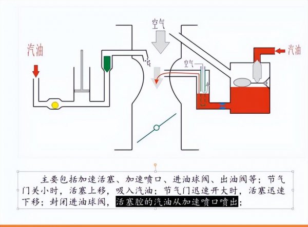
关于摩托车骑行方面的知识,不仅是考验摩友在平时骑行或者是遇到故障时所采取的一些措施,而对于老款的那些化油器车车型在发生故障时很多都是燃油得到不到充分燃烧所导致的。

关于摩托车在维护方面更多地讲究如何去应对这样的故障,从而在根本上解决一些难题,如在摩托车放置久后,很难打着火。
这个问题也是很多摩友所面临,对于长期没有骑行或者是保养过的摩托车,往往在几个月后就会出现一些打不着的现象,关于这样的现象除了燃油本身放置久后发生了化学反应导致油路发生堵塞。

也有大部分都是化油器堵塞所导致的,从相关的修摩经验的老师傅面前也是经常能遇到,运气好的话会给你拆下来重新清洗一下,换装上去后也能焕然一新。
但也有很多清洗化油器的效果不好,很大原因还是清洗不够彻底,而对于大部分的修车人而言,这样也是比较费时费力的,还不如直接换新的上去更为靠谱。

关于摩托车出现故障,最经济的方法那就是自己去解决一些比较容易的事情,而大部分的摩友都不想到自己的车出现故障后去弄。
而对于这样的问题也是交给一些动力动力比较强的摩友,教你一个小妙招,可以让你的摩托车焕然一新,从而让车子从新充满活力。
相关阅读
-
买车千万不要装发动机护板 车辆到底要不要装发动机护板
这些你了解吗?车辆到底要不要装发动机护板和买车千万不要装发动机护板方面的讲解,具体详情如下: 装还是不装? 发动机下护板到底要不要装这个问题,在车圈内一直有两种截然不同的声
-
最笨的倒车入库方法 新手司机必须要知道的倒车入库技巧
本文为你介绍新手司机必须要知道的倒车入库技巧和最笨的倒车入库方法方面的介绍,下面为您详细介绍 大家好,今天给大家分享两个倒车入库比较实用的方法。 特别是对于一些新手朋友而言
-
三缸发动机为什么不建议买 三缸车缺点不是一般的多
对于大多数女性来说三缸车缺点不是一般的多和三缸发动机为什么不建议买的内容,一定能解决您的问题的! 现在提到三缸车型,很多老司机都不建议新手购买。 目前虽然市场上的三缸车比较
-
喝瓶啤酒要多久能可以开车 喝酒不开车 开车不喝酒
一篇关于喝瓶啤酒要多久能可以开车的相关内容,下面为详细的介绍。 喝酒后到底多久可以开车?酒驾的标准你都清楚吗?别抱侥幸心理! 喝酒不开车,开车不喝酒,这种自觉意识很多司机越


