摩托车不好打火怎么解决 摩托车难打火是什么问题
为网友们详解摩托车不好打火怎么解决方面的介绍,接下来『常识社』带大家一起了解。
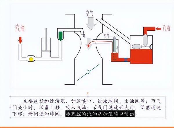
关于摩托车骑行方面的知识,不仅是考验摩友在平时骑行或者是遇到故障时所采取的一些措施,而对于老款的那些化油器车车型在发生故障时很多都是燃油得到不到充分燃烧所导致的。

关于摩托车在维护方面更多地讲究如何去应对这样的故障,从而在根本上解决一些难题,如在摩托车放置久后,很难打着火,这个问题也是很多摩友所面临的。
对于长期没有骑行或者是保养过的摩托车,往往在几个月后就会出现一些打不着的现象,关于这样的现象除了燃油本身放置久后发生了化学反应导致油路发生堵塞。

也有大部分都是化油器堵塞所导致的,从相关的修摩经验的老师傅面前也是经常能遇到,运气好的话会给你拆下来重新清洗一下,换装上去后也能焕然一新。
但也有很多清洗化油器的效果不好,很大原因还是清洗不够彻底,而对于大部分的修车人而言,这样也是比较费时费力的,还不如直接换新的上去更为靠谱。

关于摩托车出现故障,最经济的方法那就是自己去解决一些比较容易的事情,而大部分的摩友都不想到自己的车出现故障后去弄。
而对于这样的问题也是交给一些动力动力比较强的摩友,教你一个小妙招,可以让你的摩托车焕然一新,从而让车子从新充满活力。
相关阅读
-
为什么82年的拉菲最贵 为什么都说82年的拉菲最好
常识社网小编为你介绍为什么都说82年的拉菲最好和为什么82年的拉菲最贵的相关知识,接下来常识社网小编就来介绍。 受商品竞争、收藏价值等因素的影响,正宗拉菲的价格每年都会波动。
-
品牌水杯十大名牌排名 实用好看的十大品牌杯子推荐
如果想了解品牌水杯十大名牌排名方面的内容,接下来常识社小编为大家介绍。 将会介绍到的杯子品牌: Drink in the Box Monbento水杯 NUOC水杯 韩国乐扣乐扣 Kinto日本家居品牌 Joseph Joseph THERMOS膳魔
-
家长送给老师最实用的礼物 这几种礼物不费钱老师也不为难
正文核心导读:这几种礼物不费钱老师也不为难和家长送给老师最实用的礼物的小经验,接下来小编为您详细解答 教师节给老师送这几种礼物,既不费钱,老师也不为难,还特显心意! 教师是
-
早上好立冬文案短句 立冬的文案句子
今天介绍早上好立冬文案短句方面的介绍,一起来了解了解吧。 立冬到,问个好,愿你心情好,快乐幸福没烦恼,愿你精神好,舒心顺心更开心,愿你身体好,平安如意身体健,愿你生活好,


